农村自来水厂河水专用大型净水器设备
一)、设备的特点(现代化水厂原水净化全自动生产钱)
主要生产20世纪新型的中小型自来水厂专用的现代化全自动生产线,是针对城镇农村的新建水厂建设、老式水厂升级、老水厂改造、适用于水井、江水、河水等一切可利用的淡水水源,设备原理是依靠常规的物理过滤和围绕着科学的生物净化、生物软化以及更加紧密结合国际先进的纤维膜分离、而得出四重效果、河水通过水泵送进设备出来的水就可以达标饮用,
设备操作简单运转方便投入少、处理后的水质高于普通自来水多个档次、而且不需要添加化工助剂及药物的辅助,生产成本低、效率高是全国中小型水厂的理想选择。
该设备有如下几个亮点:
亮点①、自来水厂不再需要建设大片面积多种各式的沉淀池消毒池等;
亮点②、不需要添加任何沉淀剂、以及对人体有害氯化物等化工助剂、即加药设备;
亮点③、钙镁离子去除效率高达95%、而废水比例只有1:0.07、没有水垢的供水管道壁就不容易结垢、而且用水户加热容器不结垢、大量节省能源;
亮点④、该设备不需要众多劳力只需要几名操作人员即可、节省浪费不必要开支直接降低了成本;
亮点⑤、设备采用全304不锈钢制造使用寿命长达50年;
亮点⑥、使用该设备产水成本以年限为单位计算每立方不会高于0.18-0.25元,大大降低生产成本;
亮点⑦、水厂成套设备生产规格可以从每小时3立方-5000立方的流量、足以适合全国不同规模的水厂配置、每套设备只需配备储水池一座和变频供水池一座即可,占地面积根据水池需要大小而定,
亮点⑧、 配用舒得自来水厂专用生产线,水厂再也不会出现因为突如其来污染、而引起供水方面出现全城及周边居民水荒现象发生、道理很简单轻微的污染对专用设备来说是不会被影响的,希望全国大中小自来水厂考虑配置我司设备,一次性投入长期受益。
亮点⑨、设备的生产线和运转方式是经过计划设计好的、从原水到供水都是全自动式、每一周下午4点工作人员观察一次即可、每一到2个月停机反冲洗一次就可以了每次25分钟,大型的设备所用阀全是电动阀、在值班室操作就可以了。
二)、新型一体化水处理设备技术方案及报价
项目名称:SD-UF-B/C系列型现代化全自动化生产线
滤床的普通描述
滤材抗冲击负荷能力强可长期使用、具体时间视水质变化而定,10年以后需要注意事项是设备上的最后保险配置UF膜膜芯;
功能描述
能适应水质水量的少微变化,并可间断或连续运行,处理性能稳定,使用寿命长达20-50年、其中每10年更换最后一套程序UF膜就可以继续使用10年、费用不高,主滤材长期使用具有反冲洗恢复再生能力(设备自备反冲洗系统)1-2个月一次;膜也配置反冲洗、可以分离出来的废水排走。
适用水源描述
(如地下水、河水、江水、湖水、水库水等一切淡水);
对各地的不同水系
不同水质均有非常好的效果,可应用于水厂原水净化、不用添加化工药物助剂、滤材自带活化功能、中水回用;结构紧凑,占地少;
占地面积描述
设备总占地面积少、主要是预备水池和成品水池占地;安装方便全流程由电器控制柜操作运行(包含反冲洗维护)。
处理水质的定性和效果描述
处理后的水属直饮水、纯净水、含人体必须的微量元素,利用滤材的弱离子相互交换功能去除对人体有害的重金属、而钙镁离子(水垢)去除效率高达95%、去除细菌群、去除大肠杆菌群、去除红虫类、去除多类藻类微生物。
工程速度描述
基建量少,投产快,易组合配套,利于工程分期建设,安装方便、操作简单,自动化程度高,可实现无人值守;
要求
关于超标的离子金属我们的设备可以做到符合饮用水标准要求;处理后的成品水不但达到饮用水要求同时还解决钙镁离子的率达95%以上,让家庭用的太阳能热水器不会在被水垢烦恼。
设备的反面描述(也就是设备的弊端)
俗话说世上没有什么东西是十全十美的、都有着太多的无奈、设备也是一样的、就拿该设备来说实践证明了以下几点:
1、河水如果含氨氮超标严重、该设备就处理不了,、
2、地下井水含氨氮超标严重、该设备处理不了,
3、苦咸水含纳盐钾盐超标、该设备处理不了,
这此的原水源是需要通过物质解决后处理才能达到大众需要的效果。
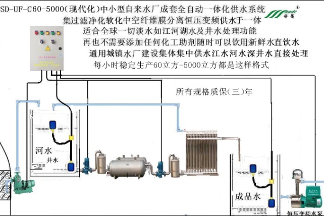
设备结构:
1、是以普通粗滤过滤器(作用、过滤肉眼可见物);
2、甲组生物滤材混床过滤器(作用、见水滤材相互之间产生弱离子交换来达到水质的净化软化同时对水产生活化的作用,由于水在水泵的冲击下滤材之间轻为摩擦产生的能量、而导致滤材对水里的附体重金属微生物等产生强大的吸附)。
3、乙组生物滤材过滤器(作用、跟甲组功效一样、主要是扫清甲组没有处理得清的水再次进行弱离子交换和强烈吸附。
4、膜组(作用、主要是分离出水里的杂质、让水的细度稳定、起到了一个保险装置、因为水垢的含量降低了、膜配在这套设备上它的使用寿命大大提高了多少倍、所以在使用中从一开始出水的量、到多少年以后出水的量不会有多少变化、出水量也是比较稳定的)。
UF纤维膜芯需要
每次更换费用不高大众都可以接受,什么时间需要更换目前还无定期、地下水不会低于10年以上;
设备在使用过程中产生的费用
1、由水泵产生的电费;
2、水泵可能出现的问题比如长期工作产生短路等;
3、自动化控制柜、里面的电器零部件等;
4、前期粗滤滤材纤维球、需要更换;
5、膜组合的膜芯每10年换一次;
以上5项在使用过程中都会产生一定的费用。
全自动设备的用途和方向
设备有以下几点用途1、现代化全自动生产线适用于农村或城镇新水厂的建设,2、适用于老水厂的整体升级,3、适用于老水厂的部分设施的改造,是整体升级还是部分改造、都实际性的提高了人民的生活水平、降低了制水成本、就拿水垢来说吧在供应日常的生活用水、只含5%的水垢、人民所用的热水方面的器械就延长了使用寿命、也就大大的提高了使用范围内的国民经济。
比如山区一个村庄或两个村庄建一个花很少的代价就可以建设一座美观而高级的小型水厂、而且具有现代化特色的全自动供水生产线,该设备基本没有什么费用、只有电器水泵耗电,产生费用、10年左右换一次膜芯,在设备长期使用情况来说只点钱算不了什么。
该设备在生产过程中不需要配置加药设备、更不需要添加任何药物或化工助剂,而是直接把原水通过生产线出来后就可以直接饮用了。
费用低、使用方便、操作简单、使用寿命长等,平时不容易出现故障、只要定期维护就可以。
要说真正的特点就是不需要加药处理水源、远离二次伤害大大提高大众的身体健康。
设备总造价
净水主机价格:¥ 元(含国内运费、不含税、不含水泵、不含安装
费、不含电器等)。
水厂全套总造价:¥ 元(含税、含运费、含安装费,含预备水池和成品水池)这么小的代价就可以造出一个高档次的水厂,而且费用非常低、使用寿命不低于30-50年,放心这里不存在夸张就是这么实惠。
依据卫生批件:(苏)卫水字(2019)第3200-0078号
依据卫生批件:(苏)卫水字(2019)第3200-0079号
依据企业标准:Q/320924YCSD001—2018
依据企业标准:Q/320924YCSD002—2018
下面举几个比例给大家参考







商家号
多推论坛
界说

查看更多评论